Soluções Autotrac

Controle
de jornada

O motorista é uma das peças-chave para o sucesso da sua operação. Por isso, é imprescindível acompanhar de perto tudo que acontece durante as viagens. Horas trabalhadas continuamente, descansos, comportamento na direção, intervalo entre jornadas…tudo isso influencia nos resultados finais da sua operação, inclusive no cumprimento de legislações trabalhistas. Veja aqui como fazer a gestão eficiente da sua equipe.

Soluções para

Acompanhar a jornada de trabalho

Notebook
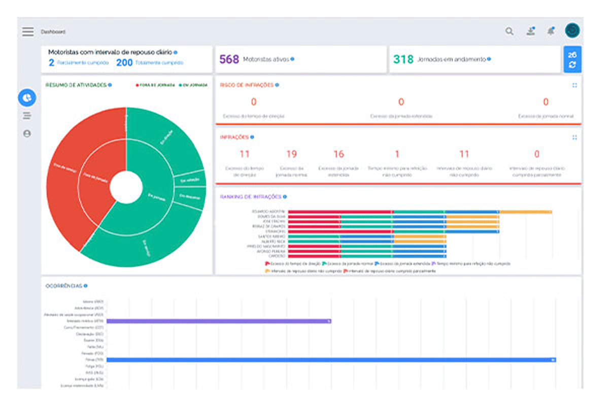
Supervisor Jornada Business
Software

Supervisor Jornada Business

Quando um condutor tem uma escala com horas de trabalho excessivas, logo vêm o cansaço e a distração. 
Na estrada, isso é um perigo.

Com esse software você tem o controle completo da jornada dos motoristas e do tempo de direção contínua, desde o planejamento até a execução pelo condutor, com alertas online de riscos de violação dos parâmetros operacionais estabelecidos por sua empresa, de forma a garantir a conformidade com a legislação vigente e aumentar a segurança da sua operação O sistema conta ainda com diversas ferramentas automatizadas para o RH da sua empresa automatizar a folha de pagamento dos motoristas além de painéis de controle (dashboards) de gestão da equipe.

Supervisor Jornada Business está disponível nos produtos: